专注阀门行业信息传播

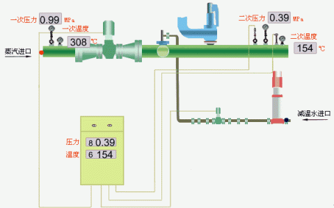
减温减压装置是用来调节蒸汽压力、温度的重要装置,在火力发电厂中锅炉产生过热蒸汽,如果锅炉不装备减温器,就无法将锅炉出口蒸汽温度控制在需要范围内,会使锅炉汽轮机等设备因超温损坏或造成重大事故。同时,在化工、轻工、医药、食品加工等一切使用蒸汽的生产工艺流程中,过热蒸汽作为机械能量的产生提供了极佳的能源。而许多情况下,饱和蒸汽是更适合使用的,由于工艺及设备的原因,对压力、温度的控制也是必不可少的,通过减温减压装置可以得到合适的动力蒸汽。例如:当换热器用于制程操作时,使用过热蒸汽由于低的传热系数而降低效率,使用饱和蒸汽更加适合。另外当高压的干饱和蒸汽减压至低压时,在下游出口会产生过热度。这样都需要将过热的蒸汽降温至所需的接近饱和的温度,这就需要减温器。在很多情况下需要对高压过热的蒸汽同时进行减温和减压。减温减压装置是高效节能环保产品。减温减压装置配上相应的工业自动化仪表(即热控柜),可对电站或工业锅炉及热电厂等处输送来的一次(新)蒸汽压力P1、温度T1进行减温减压,使其二次蒸汽压力P2、温度T2达到生产工艺所需的要求。广泛用于热电厂、集中供热、食品工业、石化工业、纺织工业、橡胶工业、造纸和纸浆工业、烟草工业、制药等其它很多行业。为了满足不同设备工艺要求,我公司提供不同类型的减温减压(减温、减压)器,并实现全TAO智能化自动控制或DCS系统联网。

减温减压装置根据一次(新)蒸汽压力P1、温度T1、可分为高温高压减温减压装置、次高压减温减压装置、中温中压减温减压装置;减温减压装置根据使用情况又可分为减温装置、减压装置、减温减压装置,
减温减压装置一般根据一次蒸汽(新蒸汽)和二次蒸汽(即减温减压后的蒸汽)的参数及用量进行选择,经常运行的减温减压装置一般设置两套,其中一套作为备用;不经常运行的减温减压装置一般不考虑备用;备用的减温减压装置应处于热备用状态。设计计算时根据二次蒸汽的量确定进入减温减压装置的一次蒸汽和减温水量,减温水压力、温度应满足喷水及雾化的要求,水质不低于蒸汽品质。
德科隆(无锡)流体控制有限公司
地址:江苏省无锡市新吴区城南路212号
电话:0510-85366029
传真:0510-85366010
网址:www.krom-fc.com
大家都在看
【阀事周周看】六院11所攻克阀门世界性难题、博纳斯威新产品获天津市重点新产品证书携手奋进 共创辉煌 泉牌阀门隆重举行2016年会
溪南蝶阀:质量为先 做精品走高端
科技创新型企业——泉牌阀门








免责声明:文章内容来自互联网,本站仅提供信息存储空间服务,真实性请自行鉴别,本站不承担任何责任,如有侵权等情况,请与本站联系删除。